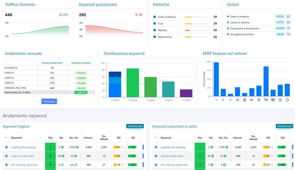
L’ottimizzazione SEO per il nostro cliente “www.robertoferrariocoach.it”.Un percorso costante nel tempo e risultati concreti, non un’azione singola.
Attraverso analisi, strategia monitoraggio, è possibile migliorare la visibilità di un sito web sui motori di ricerca e intercettare un traffico sempre più qualificato.
I dati raccontano l’evoluzione di un progetto digitale che cresce nel tempo, con obiettivi chiari e risultati misurabili.




